With the growing number of FiveM players worldwide, you may be considering starting your own FiveM server for you and your friends, or you may have years of experience in running your own FiveM server! In this blog, we will be going over the basics of a FiveM server, and what you should know about hosting one.
FiveM started as a small project with a simple end result in mind, to allow players to play Grand Theft Auto V online with customization. At first, it was called Five Reborn, but later was renamed FiveM, with the M meaning modification. FiveM allows players to create and join player-built multiplayer servers and have a complete custom experience, with the ability to tailor the server to your specific interests and preferences, such as, custom vehicles, custom buildings, and custom clothing. FiveM allows users to create their own private servers with custom rules, mods, and game modes, and it has gained popularity among the GTA V community as a way to experience an alternate reality, in a way of their choosing. Majority of FiveM servers are based on roleplaying, where players assume different roles and interact with other players in a virtual world. Many servers allow players to roleplay as law enforcement, paramedics, and firefighters. While other players choose to play as a civilian in the server’s city.
Some people have there own wants and needs when it comes to a FiveM server, and may just want to start a server, allowing them to make it their own. Well, that is completely possible, and RocketNode has spent a lot of time developing a panel that makes running your own server easy and efficient. With leading prices, RocketNode has also made it easier than ever to start a server with a budget in mind, on industry-leading equipment. Starting out, some people decide to host their server on their home computer, which is highly advised against in the FiveM community. A lot of FiveM server owners rely on server hosting to get their server online, fast and easy.
Once you have decided that you are ready to begin the journey of owning your own FiveM server, you will need to complete an important part of the server configuration, a FiveM license key. This gets your server authenticated with FiveM, and make it joinable by your friends and other players.

Once you have entered your license key into the RocketNode Panel, your ready to start up your FiveM server and join it for the first time!
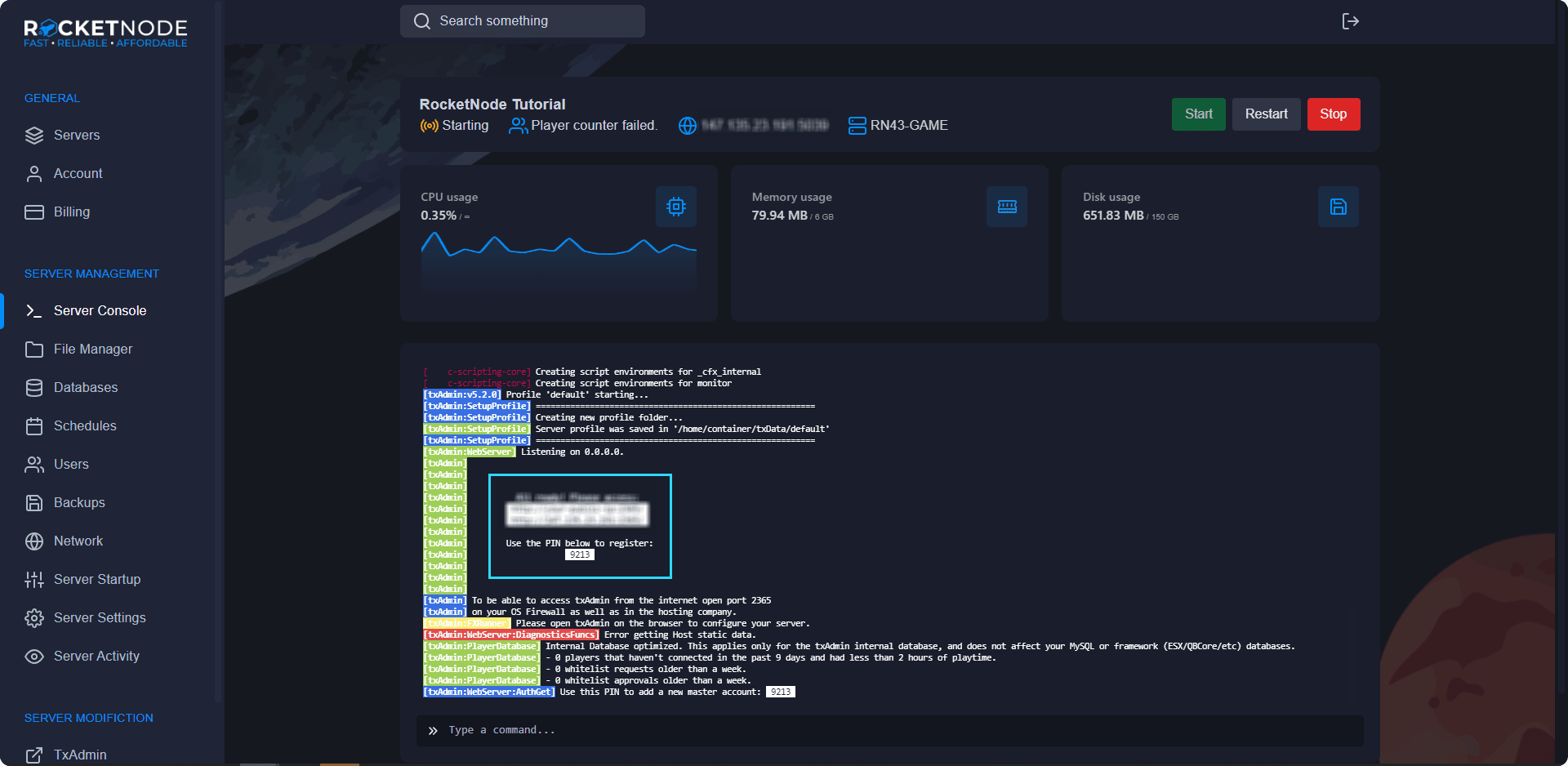
To get your FiveM’s servers IP address, head over to the RocketNode Panel and view your FiveM server console. Your IP will be in the top box near your server’s name.

To join your FiveM server, open the FiveM client and press F8. Type connect following by your server’s IP address.

After connecting to your FiveM server for the first time, your ready to make the server yours! The basics of getting your server up in running include changing your server’s name, editing your server’s configuration, generating a Steam API key, adding administration users, setting up txAdmin, and much more.
Many of your FiveM server’s customization will be based aroung your server’s configuration file, also known as it’s server.cfg. Always download and keep a backup of this file before editing it, as this is the heart of your FiveM server’s function. Before editing your FiveM server’s configuration file, shut down your FiveM server to avoid issues. To edit your FiveM server’s configuration file, open the RocketNode Panel and open the File Manager section. Click server.cfg. This will open the server’s configuration file, allowing you to further customize your server.

You may need to generate a Steam API Key if your using an economy based framework for your FiveM server, like ESX or QBCore. Generating a key is pretty simple, and takes no more than a few minutes.
Using txAdmin makes managing your FiveM server a lot easier. It also allows your staff and development team to manage it seamlessly.
To enable txAdmin, you need to add another port to your server and turn it on.

For first time access to txAdmin, you have to enter a PIN and link your CFX account.

Adding your team to your FiveM server to allow access to help you continue to grow your server is very important. Therefore, we made adding your team very simple!

Selecting permission is important. Some of the different include changing settings, viewing logs, accessing and editing the database, changing startup configuration, changing the server status, accessing and editing files and much more. Choose permissions carefully.
Creating regular backups is very important. Keeping backups allows you to revert back to a previous version of your FiveM server in case something happens, such as corrupt files, data loss, script errors, among other things. We recommend setting a regular schedule for backups.
Creating a backup is fairly simple and takes a few seconds.

Reinstalling your server may be required if you want to redo your FiveM server and need a base configuration. But, please note that this may delete your files, so please backup your data before reinstalling.
You can allow your server to automatically schedule certain tasks, such as, restarting your FiveM server, automatically creating backups, and sending commands to the console. Creating a schedule is fairly simple.

With a FiveM server, the only two schedules recommended are backups and restarts.
To create a backup task, follow these few steps.
To create a automatic restart task, follow these steps.
Here at RocketNode, our team has spent a lot of time developing our services, making our FiveM panel one of the most efficient services in the industry. One of our leading benefits of our FiveM panel is our custom Framework Installer. This allows you to get a server up and running, ready in minutes! With a custom built FiveM server, including a basic setup to get playing. Included in our custom Framework Installer are ready-to-go templates of the 3 main types of FiveM server frameworks.
RocketNode offers fast and affordable game and VPS hosting solutions on reliable and efficient hardware with AMD Epyc architecture and NVME storage to assure high performance.
See games & pricing