Minecraft server lag can often disrupt gameplay and diminish the enjoyment of the game. This guide aims to help you understand the different types of lags - Ping (network) lag, TPS (ticks per second) or server lag, and FPS (frames per second) lag.
Ping lag, measured in milliseconds (ms), is the latency between your router and the server. Factors like location and the quality of your internet router and provider significantly impact it. If every user experiences ping lag (usually more than 300 ms), the host network might be at fault. But if only a few users face it, it’s probably a client-side issue. Try rebooting your router or contact your internet provider to fix it.
You can check your ping to a server without actually joining the server by pinging it in your command prompt or the equivalent depending on your operating system. Use the command ping <your_server_ip> and it will return a value in milliseconds.
FPS or frames per second lag is generally client-side and is mostly caused by your own device. It can sometimes be due to activities within the server like large TNT bombings or lag machines. You can check timings reports in order to find any lag machines that may be in your server. Also, you can track your FPS by pressing “F3” in-game or using an add-on such as 5zig or Lunar Client. Optimize your client-side by upgrading your device or closing down other processes while playing the game.

TPS or ticks per second is a measure of your server’s performance, and it should ideally be in the range of 20. You can view your server’s TPS using the /tps command in-game or simply tps in the Rocketnode console. Server lag can be caused by many factors, but lack of resources (RAM/storage) is a common reason. If you find your server lagging, check your resource usage and upgrade your server if necessary.
If that’s the case, upgrading your server through the billing panel should be as simple as it sounds. Just go into your client area in our billing section and upgrade the desired service.
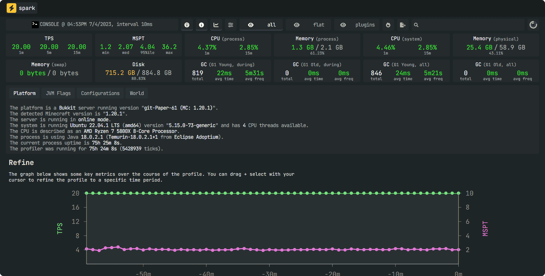
However, sometimes Minecraft servers can lag for other reasons such as a lot of entity lag, faulty plugins which can lead to memory leaks, lag contraptions made by players to grief a server, etc. This can be diagnosed easily by using Paper together with a plugin named spark which is recommended by Paper to monitor your server’s performance, entities, TPS, CPU usage, etc. (Simply put, it is a more complex timings report.)

Here you can get an overall performance graphic for your server such as: Garbage Collector timings, CPU usage, Memory, TPS.

By clicking on the World tab as shown above, you can see more information such as entities rendered, chunks loaded in each dimension, and can enable you to diagnose better on the information provided by reading the report. If you have difficulty figuring out problems created by your server, shoot us a ticket in our Discord Server or via our Billing Panel.
Any combination of these three types of lags (Ping, TPS, FPS) could be causing lag on your Minecraft server. Understand each type, its causes, and solutions to maintain a seamless gaming experience for your players. Always remember that you can reach out to us for support at any time.
RocketNode offers fast and affordable game and VPS hosting solutions on reliable and efficient hardware with AMD Epyc architecture and NVME storage to assure high performance.
See games & pricing